据媒体报道,1月7日,网红“狗头萝莉”称自己因负债650万元成为“老赖”,自述因年轻时不懂什么叫“独家直播”,因当时的直播工会三个月没发工资并没收了直播账号,申诉无效后她换平台开直播,没想到就背上了650万的巨债。
天眼查法律诉讼信息显示,夏凯旋(网红“狗头萝莉”本名)现存一则终本案件信息,未履行金额512万余元,案件流程信息显示,2022年4月,夏凯旋因该案被执行512万余元,2022年8月,夏凯旋因该案件被限制高消费,申请人为广州虎牙信息科技有限公司,涉及国内非涉外仲裁裁决案件。
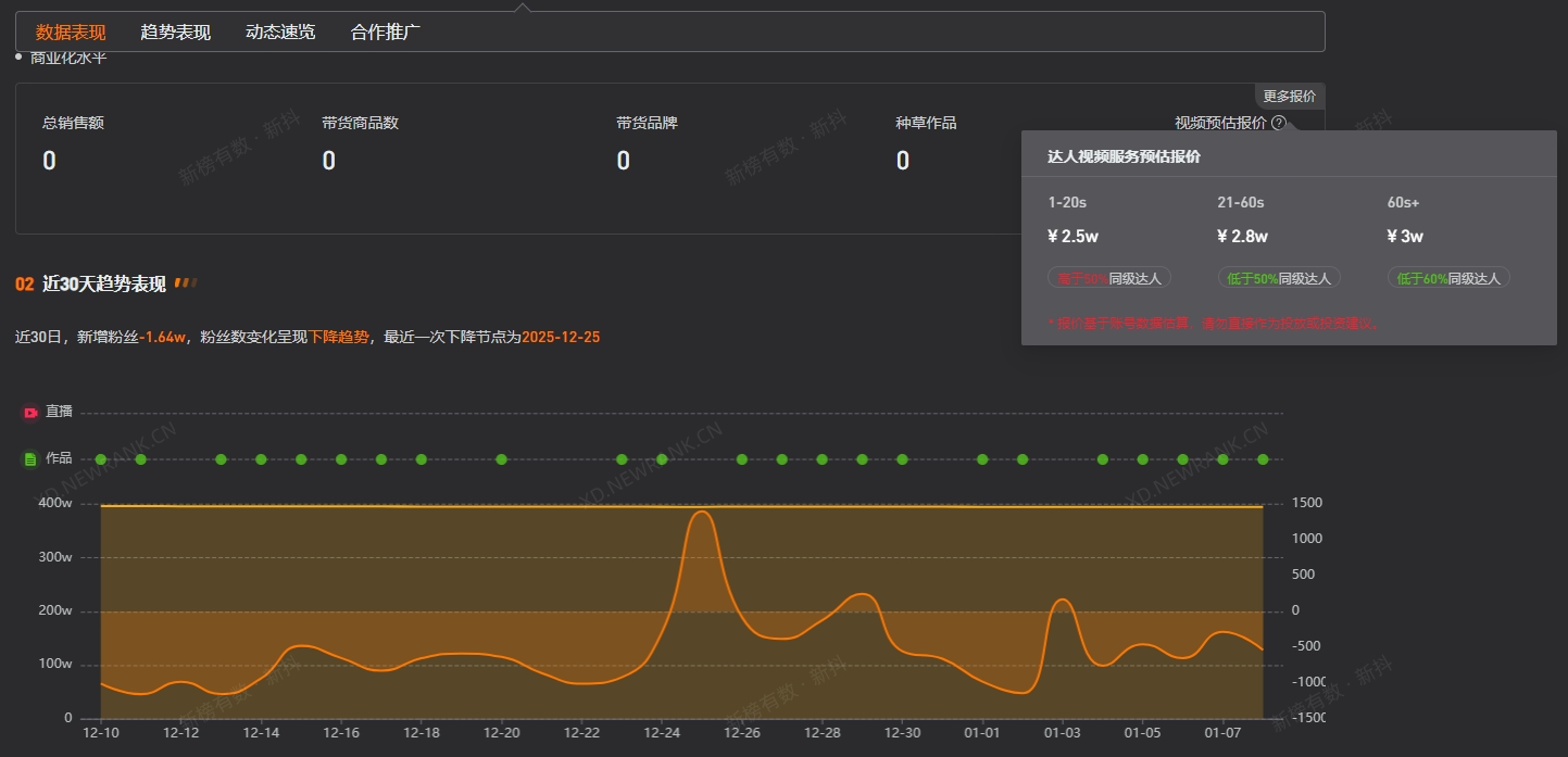
第三方数据显示,狗狗大罗莉视频平台粉丝数为394.6万,过去30日掉粉超1.6万。此外,其1-20s视频广告报价为2.5万元,21-60s视频广告报价为2.8万元,60s以上视频广告报价为3万元。
























